¿Qué es el monitoreo de red NetFlow?
Los datos de NetFlow se obtienen habilitando el protocolo NetFlow, sFlow o Jflow en los routers y conmutadores. Una vez activados, estos dispositivos envían información de nivel IP 3 y 4 (direcciones IP, puertos TCP/UDP).
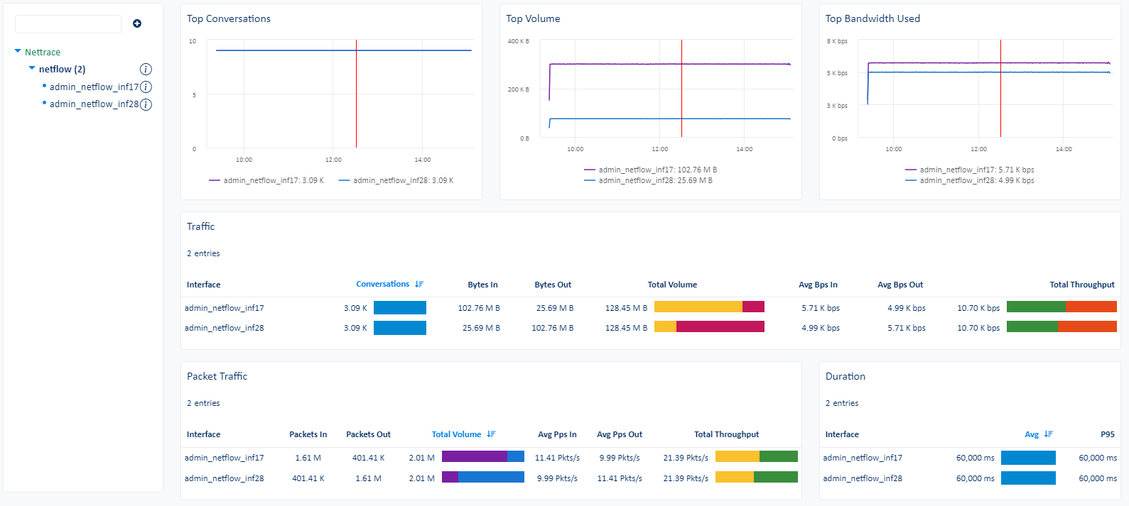
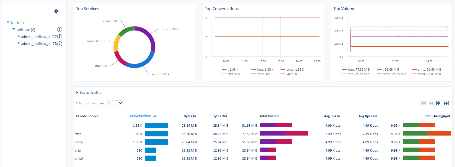
Este package está diseñado para resumir las estadísticas NetFlow recopiladas para una única interfaz, con el fin de identificar cualquier actividad sospechosa del host o de la aplicación en la interfaz especificada.
Monitoreo de red y aplicaciones NetFlow
El package nettrace-netflow, basado en la recopilación realizada por el Agente ServicePilot, obtiene estadísticas agregadas de los flujos de red. El Agent ServicePilot puede recoger NetFlow (v5, v9), sFlow o Jflow.
Se proporcionan estadísticas agregadas para cada interfaz monitoreada: conversations, Bytes In/Out, Packets In/Out. Éstos se calculan sumando todos los paquetes de flujo recibidos para una interfaz. Dependiendo del protocolo de flujo utilizado, estos valores serán representativos del tráfico total pasado a través de la interfaz o sólo representativos de las muestras que el protocolo de flujo toma de la interfaz.
El Agente ServicePilot resume los datos de flujo recibidos para mantener sólo los 3 flujos principales (conversaciones entre las mismas direcciones IP y números de puerto) por volumen de datos transferidos por minuto. Estos detalles de las conversaciones se almacenan en una colección específica "NetTrace" con el fin de proporcionar cuadros de mando avanzados que presentan los principales consumidores de ancho de banda por host y aplicación por interfaz monitoreada.
¿Cómo instalar un recurso netflow?
- Utilice su instalación de ServicePilot OnPremise o una cuenta SaaS.
- Añada un nuevo recurso netflow a través de la interfaz web (
/prmviewso/prmresources) o a través de la API (página/prmpackages), se aprovisionará automáticamente el agente predeterminado de ServicePilot u otro agente.
Los detalles del package netflow se encuentran en la página
/prmpackagesdel software.
Beneficios
ServicePilot le permite prestar servicios de TI de forma más rápida y segura con la detección automatizada y funciones avanzadas de monitoring.
Al correlacionar la tecnología NETFLOW con APM y la supervisión de infraestructuras, ServicePilot es capaz de proporcionar una visión más completa del entorno de TI de una organización.
Esto permite a los equipos de TI identificar y diagnosticar rápidamente los problemas que pueden estar afectando al rendimiento de las aplicaciones, y tomar medidas correctivas antes de que los usuarios finales se vean afectados.
Comience con una prueba gratuita de nuestro solution SaaS. Explore nuestros plans o contacte con nosotros para encontrar lo que mejor se adapte a usted.







