Monitoring Completo de VoIP de Alcatel
Análisis de la Calidad del Servicio de Telefonía
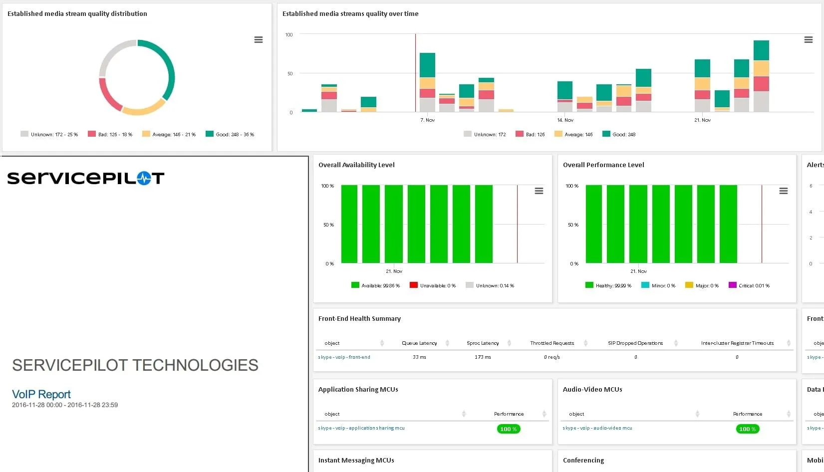
ServicePilot lleva la supervisión del rendimiento de VoIP al siguiente nivel al ofrecer representaciones visuales exhaustivas de la calidad del servicio de telefonía basada en la puntuación media de opinión (MOS). Estos gráficos no sólo proporcionan una visión instantánea del rendimiento del servicio, sino que también permiten un análisis detallado segmentado por área y usuario.
Pensemos en una empresa multinacional con varias oficinas regionales; el análisis basado en MOS de ServicePilot identifica una ubicación concreta que experimente una calidad de llamada deficiente. Esta información ayuda a diagnosticar problemas de red específicos de esa región, quizá debidos a una infraestructura con escasa potencia o a un servicio ISP deficiente.
- La supervisión de la actividad de comunicaciones unificadas y la calidad de las llamadas ayuda a garantizar un uso óptimo del sistema VoIP de Alcatel
- Esto ayuda a garantizar una mejor prestación del servicio y una mayor satisfacción del usuario

Evaluación Detallada del Uso de Recursos
ServicePilot ofrece un análisis en profundidad del uso de recursos de todos los dominios IP dentro de una infraestructura OXE. Proporciona una evaluación exhaustiva del número de comunicaciones simultáneas (CAC), el número de conferencias simultáneas y la utilización de los recursos de conversión de señal (DSP).
Imagine una empresa tecnológica que realiza con frecuencia reuniones de equipo a través de VoIP. Utilizando ServicePilot, pueden evaluar lo bien que su infraestructura OXE actual soporta este crecimiento supervisando el número de conferencias simultáneas y la utilización de DSP.
- Esta supervisión integral de la infraestructura VoIP proporciona una gestión más eficaz de las comunicaciones de Alcatel
- Puede garantizar un rendimiento coherente de Alcatel y una mejor experiencia de usuario en todos los servicios de comunicaciones unificadas

Supervisión de los Media Gateways
ServicePilot facilita la supervisión de la red gracias a su capacidad para descubrir automáticamente todos los Gateways IP Media (IPMG) presentes en un OXE. Proporciona a los operadores información en tiempo real sobre el estado de los IPMG y la tasa de uso de los canales de comunicación.
Consideremos un ejemplo en el que un proveedor de servicios VoIP necesita garantizar un servicio de calidad constante a todos sus clientes. El descubrimiento y la supervisión automáticos de IPMG de ServicePilot proporcionarían una actualización instantánea del estado de todos los canales de comunicación, lo que permitiría una rápida resolución de problemas.
- Visualización de flujos para identificar rápidamente puntos de congestión o fallo en la red
- Alertas proactivas para anticiparse a los problemas antes de que afecten a la calidad de las llamadas

Planificación de la Capacidad de los Trunks
ServicePilot simplifica la gestión de las operaciones de TI ofreciendo informes históricos de rendimiento, análisis de tendencias y planificación de la capacidad. Estas funciones facilitan la toma de decisiones informadas sobre el dimensionamiento del grupo de trunks.
Por ejemplo, un centro de llamadas podría observar un patrón de aumento del volumen de llamadas durante temporadas específicas. Utilizando el análisis de tendencias y la planificación de capacidad de ServicePilot, podrían ampliar eficientemente el tamaño de su grupo troncal para gestionar el aumento de llamadas sin comprometer la calidad de las mismas.
- Este enfoque de la planificación de la capacidad permite un funcionamiento más fluido del centro de contacto de Alcatel
- Anticipa muchos problemas y ayuda a mitigar las interrupciones del servicio cuando se producen

Para una empresa como la nuestra, el teléfono y el correo electrónico son cruciales. No podemos permitirnos el lujo de tener ninguna interrupción del servicio.
Análisis de infraestructura de Alcatel-Lucent con ServicePilot
Supervisión de la calidad de voz de telefonía
ServicePilot ofrece métricas avanzadas de rendimiento de VoIP como MOS, fluctuación, latencia y paquetes perdidos para cada conversación y usuario por zona, incluidos los saltos más degradados.
Supervisión de la infraestructura OXE
ServicePilot proporciona supervisión de extremo a extremo para su arquitectura OXE completa, incluidos servidores de dispositivos, servidores de ecosistemas, troncales, pasarelas de medios, etc.
Monitorización de SBC y troncales SIP
ServicePilot ofrece monitorización en tiempo real de su carga de troncales SIP y planificación de capacidad para una asignación y optimización de recursos más eficiente.
Inventario de recursos de Alcatel
ServicePilot proporciona un inventario detallado de sus recursos Alcatel, incluyendo teléfonos, firmware y licencias, asegurando que tenga una clara comprensión de sus recursos disponibles.
Ejemplos de integración de supervisión de VoIP y UC
Otras soluciones de supervisión de VoIP y UC
Instalación gratuita en
unos pocos clics
SaaS Plataforma
- Sin configuración de software in situ, servicio y complejidad de la configuración
- Configuración instantánea, completa y preconfigurada para garantizar una supervisión robusta
OnPremise Plataforma
- Contratos y compromisos a largo plazo ( > 1 año)
- Gestión del rendimiento, almacenamiento de datos y gestión de infraestructuras
- 2 soluciones adicionales: Monitoreo de VoIP y Mainframe






